更新记录
v1.2.1(2026-01-23) 下载此版本
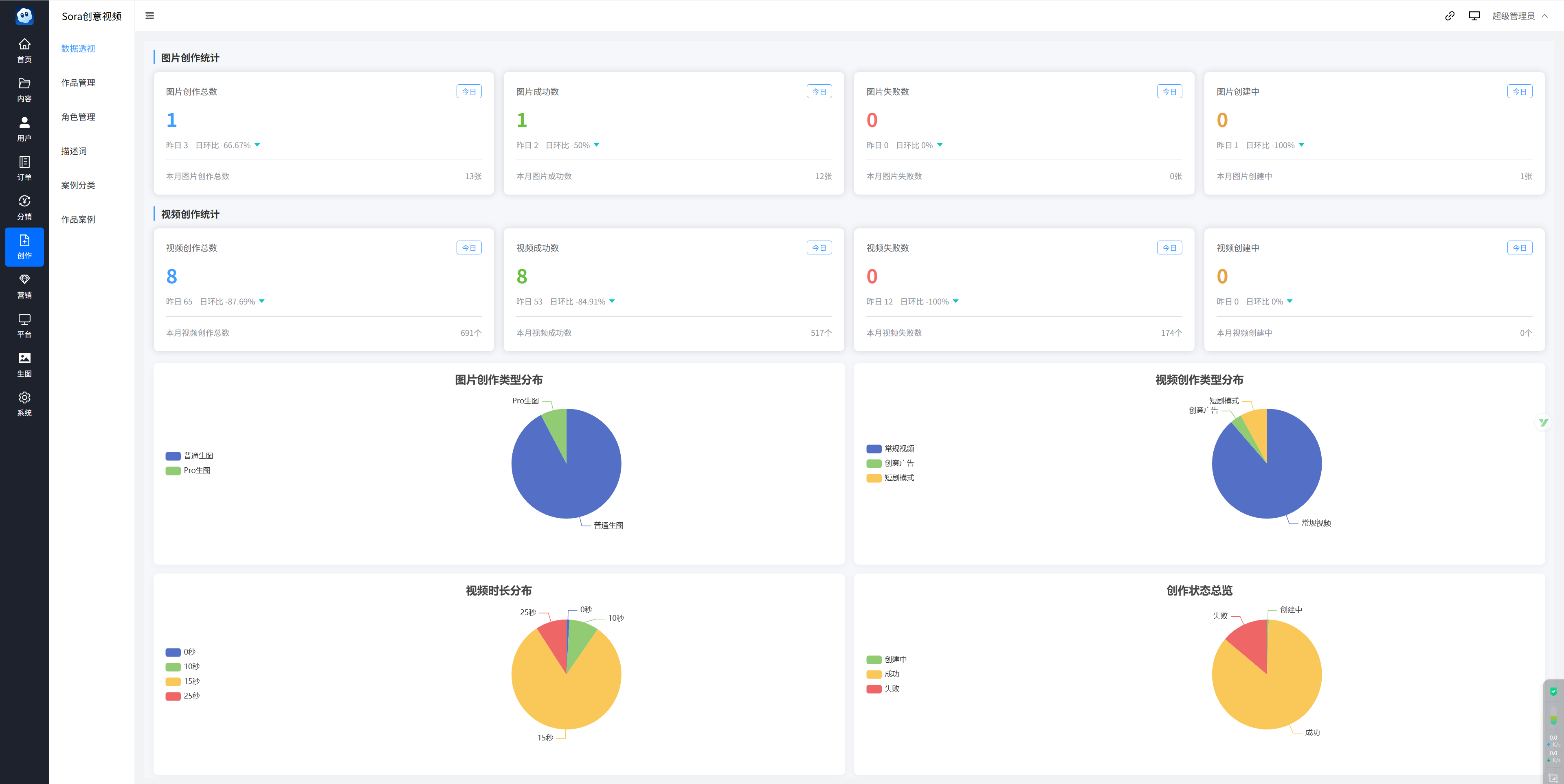
新增永久会员选项 新增前端显示永久会员 新增会员开通的开关 新增分销中心入口开关 新增后台自定义默认昵称前缀 新增次数账单导出 新增算力账单导出 优化腾讯广告的展现逻辑 新增余额账单导出 新增卡密导出可筛选 新增卡密条件筛选导出 新增创作数据透视 新增创作图片统计 新增创作视频统计 新增图表统计,饼状图 修复激励视频广告展示 修复个人中心返回按钮 修复随机提示词点不动的问题 修复其他已知BUG 优化用户体验
平台兼容性
uni-app(4.0)
| Vue2 | Vue3 | Chrome | Safari | app-vue | app-nvue | Android | iOS | 鸿蒙 |
|---|---|---|---|---|---|---|---|---|
| √ | √ | √ | √ | √ | √ | √ | √ | √ |
| 微信小程序 | 支付宝小程序 | 抖音小程序 | 百度小程序 | 快手小程序 | 京东小程序 | 鸿蒙元服务 | QQ小程序 | 飞书小程序 | 小红书小程序 | 快应用-华为 | 快应用-联盟 |
|---|---|---|---|---|---|---|---|---|---|---|---|
| √ | √ | √ | √ | √ | √ | √ | √ | √ | - | √ | √ |
Sora创意短视系统(支持:微信小程序、公众号、H5、APP)
系统演示
前端演示:
后台演示:
后台地址(复制到浏览器打开):https://xh.goe.cc/app/ycSora/admin/#/Index/index?appid=69
登录账号:yanshi
登录密码:123456
前端UI
后台界面
什么是Sora创意短视频?
一张图,一句话,即可生成高质量短视频,无论是带货种草还是创意表达,皆能一键实现。
适用领域
1、营销视频、TVC广告生产。
2、口播短视频、带货短视频。
3、短剧制作、漫剧生成。
4、自媒体视频创作。
5、短视频IP创作:企业/个人短视频IP打造。
注:
本项目前端免费开源提供给大家使用。
后端技术栈:PHP(Thinkphp8.0) + MySql>=5.7 (完整项目支持无限多开Saas子系统,可搭建对应多个小程序)。

收藏人数:
下载插件并导入HBuilderX
下载插件ZIP
赞赏(0)
下载 668
赞赏 0
下载 11677401
赞赏 1908
赞赏
京公网安备:11010802035340号